Navigate to Log Explorer from the left-hand menu to navigate from the Dashboard.
The Log Explorer is designed to help users search, filter, and analyze system logs collected from various devices and applications. It provides real-time visibility into log records, enabling to monitor performance, troubleshoot issues, and gain insights into system behavior over time. With powerful filtering via KQL, visual timelines, and detailed summaries, the Log Explorer is essential for identifying anomalies, tracking usage patterns, and ensuring operational stability across infrastructure components.

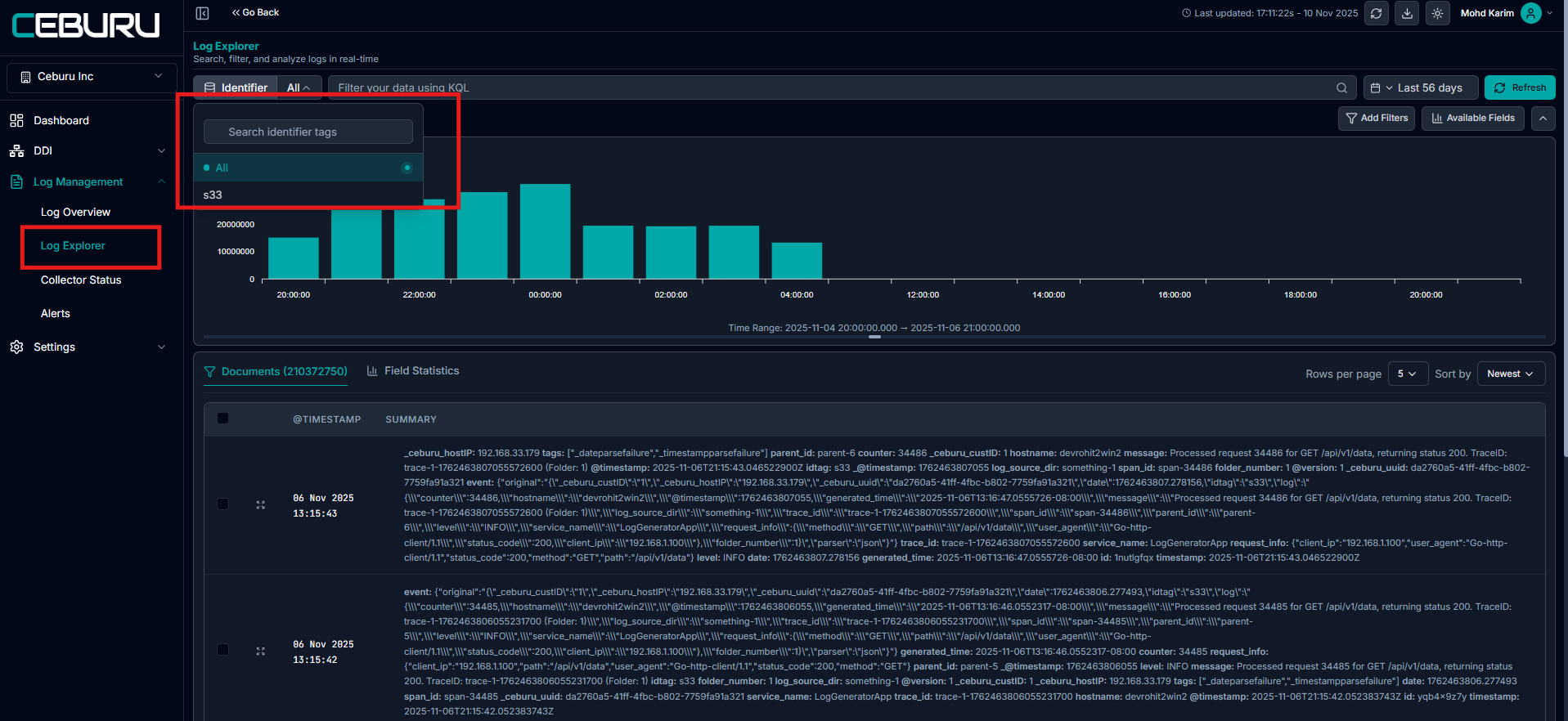
The Identifier Tag plays a crucial role in filtering and analyzing logs within the Ceburu Portal.
Navigate to Log Management > Log Explorer.
At the top, you will find the Identifier dropdown (e.g.,
demojson).Select the Identifier Tag you want to filter logs by.
Identifier Tags are assigned during log source configuration. These tags allow you to categorize and quickly filter logs from different devices, applications, or environments. Once applied, the Log Explorer will display logs based on the selected tag, helping you narrow down results efficiently.
1. Search & Filter Section
KQL Input Bar:
Allows users to filter log data using KQL (Kibana Query Language). This supports advanced querying to isolate logs by fields like hostname, ComputerName, timestamp, etc.Date/Time Range Picker:
Users can select a specific time range to analyze logs. It supports precise timestamps and also has a “now” shortcut to view real-time data.Refresh Button:
Manually reloads the log data and chart according to the current filter and time range.


2. Log Visualization Chart
Displays a bar graph of log record counts over time intervals.
Helps users quickly spot patterns or spikes in log activity.
The x-axis represents time, while the y-axis shows the number of log entries.

3. Documents Table
The Documents Table displays individual log records collected within the selected time range. Each row contains a detailed summary of a log event, including key performance metrics and identifiers.
@TIMESTAMP:
Displays the human-readable time of the log entry for easy tracking.SUMMARY Column:
The Summary column provides a concise snapshot of each log entry's key system activity and performance data. It highlights the source of the log, when the event occurred, and the system's resource usage at that moment. This helps to quickly understand the nature of the log, identify abnormal behavior, and correlate it with overall system performance.
Row Expansion:
Click the expand icon (↗) to view the full JSON structure of the log.Sorting Option:
Logs can be sorted by time either from new → old or old → new using the dropdown.

When hovering over the Summary field in the Documents Table, two quick action icons appear:
Copy Icon: Instantly copies the entire summary content.
Expand Icon: Opens the full JSON structure of the log entry.

After expanding:

4. Document Details Side Panel
When a log row is expanded by clicking the icon on the left, a side panel appears showing the full details of the selected document.
Table View & JSON View:
Toggle between a structured Table View (field-value format) and raw JSON View for deeper inspection of the log data.Field-Level Display:
Each log field and its corresponding value are displayed clearly, allowing to quickly understand the full context of the log event.Search Within Log:
A built-in search bar allows to filter or locate specific fields or values within the document.Navigation Between Records:
Arrows at the top let browse through the selected set of documents without closing the panel.


Field Statistics in Log Explorer
Filtering logs using identifiers and queries, the Field Statistics tab in Log Explorer allows you to analyze log data at the field level. This helps in identifying patterns, distributions, and anomalies across log fields.

Was this article helpful?
That’s Great!
Thank you for your feedback
Sorry! We couldn't be helpful
Thank you for your feedback
Feedback sent
We appreciate your effort and will try to fix the article