AIOps in provides intelligent, real-time, and predictive monitoring for network and infrastructure devices.
It combines metrics, logs, flows, events, and AI analytics to help IT teams:
Detect issues early
Reduce alert noise
Identify root causes faster
Receive AI-driven recommendations
Improve uptime and performance
AIOps is primarily used for network devices such as switches, routers, and firewalls but also supports broader infrastructure visibility.
To access AIOps Operational Analysis: AI Monitoring → Operational Analysis

The Operational Analysis dashboard provides a centralized, real-time view of all AIOps-enabled devices.
Top Summary Cards
At the top of the page, summary cards provide instant visibility:
Total Subnets – Number of configured network subnets
Total Assets – Total devices monitored via AIOps
Online / Offline Assets
Critical Assets
CPU threshold breaches
RAM threshold breaches
Warning Assets
Early performance degradation indicators
AIOps Devices Table:
Each device listed in Operational Analysis represents a network asset that is actively monitored through AIOps. For every device, the system displays real-time and historical information such as CPU utilization, memory utilization, uptime, device model, device type, software version, and the last configuration update time. This information helps engineers correlate performance issues with software versions, configuration changes, or prolonged uptime.
The device list acts as the entry point for deeper analysis. Selecting a device opens the detailed AIOps view, where AI-driven insights and advanced analytics are available.
Clicking any device opens the Device Details panel, which is the heart of AIOps intelligence.

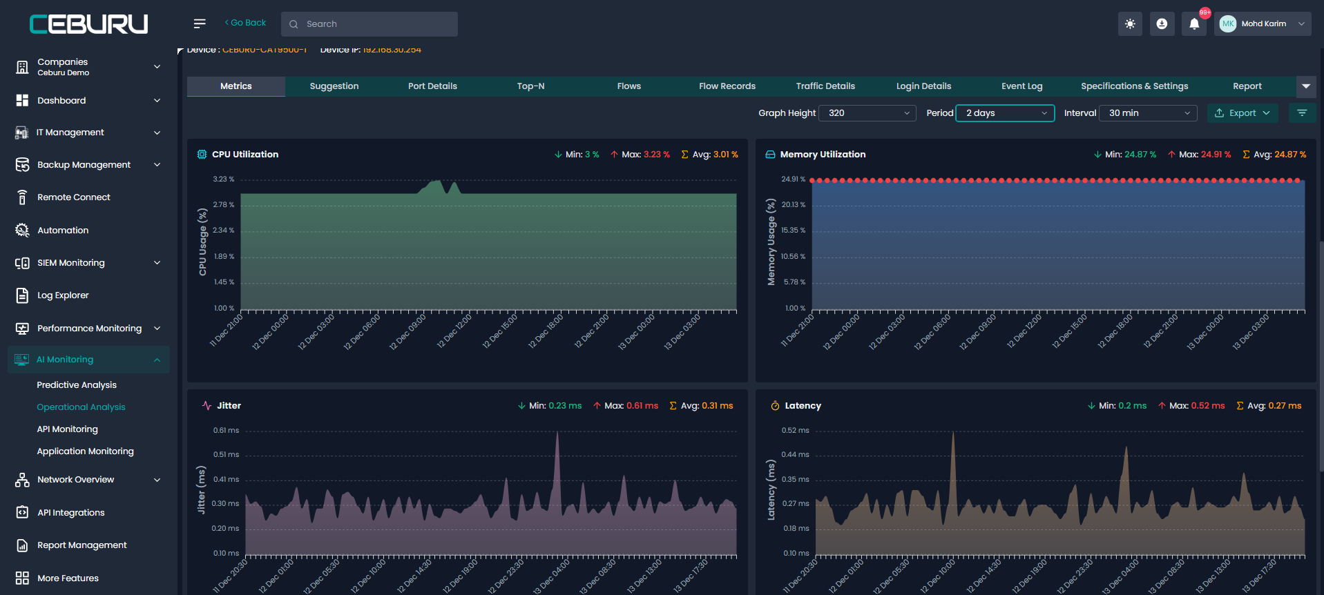
Metrics and Performance Analysis:
Within the device details view, the Metrics section provides time-series visualizations of critical performance indicators such as CPU usage, memory usage, latency, and jitter. These metrics are collected continuously and displayed over selectable time ranges, allowing engineers to analyze short-term spikes as well as long-term trends.

AI-Driven Suggestions and Recommendations:
One of the most important aspects of AIOps is the Suggestion section. This area uses AI logic to analyze metrics, system logs, and device events together, rather than treating them as isolated data points. Based on this analysis, the platform generates human-readable recommendations that explain what issue is occurring and what corrective action is recommended.


Interface and Port-Level Analysis:
AIOps also provides deep visibility into individual network interfaces through the Port Details section. This view shows the operational and administrative status of each interface, traffic levels, inbound and outbound utilization, network speed, and packet loss. Engineers can immediately identify congested ports, abnormal traffic patterns, or interfaces that are flapping or misconfigured.
This level of detail is particularly valuable for troubleshooting network performance issues, validating link health, and ensuring that critical connections are operating within expected thresholds.



Traffic Flows and Network Behavior:
Through flow analysis and flow records, AIOps captures and analyzes network traffic patterns using NetFlow or similar technologies. This enables visibility into which systems are communicating, how much bandwidth is being consumed, and which protocols or ports are most active. Traffic analysis helps detect anomalies, unexpected communication patterns, and potential security concerns, while also supporting bandwidth planning and optimization.




Event Logs and System Intelligence:
The Event Log section within AIOps provides a chronological record of system and network events collected from the device. These events include hardware sensor alerts, interface state changes, system warnings, and other operational messages. Each event is timestamped and associated with a severity level, allowing engineers to trace exactly when an issue began and how it evolved.
Event logs play a critical role in understanding the context behind performance anomalies. When reviewed alongside metrics and AI recommendations, they provide a complete operational picture.


Reporting and Operational Insights:
AIOps supports exporting reports that include device metrics, event logs, and AI recommendations. These reports can be used for audits, compliance reviews, performance reporting, and management visibility. By combining raw data with AI-generated insights, reports provide meaningful context rather than just static statistics.

AIOps enables organizations to move toward proactive operations, where potential failures are identified early and addressed before they impact users or business services.
Was this article helpful?
That’s Great!
Thank you for your feedback
Sorry! We couldn't be helpful
Thank you for your feedback
Feedback sent
We appreciate your effort and will try to fix the article