Catalyst:-
The Catalyst section under Asset Status provides a focused view of all monitored Catalyst. This view helps administrators track switch health, model, software version, and connectivity status in real time.
Device Name – Custom or system-assigned name.
Description – OS/firmware version running on the switch.
Device IP – IP address used for communication.
MAC – Hardware MAC address.
Device Brand – Always listed as "Catalyst."
Device Model – Specific model of the Cisco switch (e.g., C9200L-48P-4X).
Serial Number – Manufacturer-provided asset ID.
Version – Running Cisco IOS version.
Status – Real-time device status (Up/Down).
Device Type – Categorized as a “Switch."
You can filter Catalyst devices using the filter icon:
Status:
Online – Show only devices that are currently reachable.
Offline – Show devices that are currently unreachable.
Device Type:
Router – Show only devices identified as routers.
Switch – Show only devices identified as switches.
Export Feature:
The data displayed can be exported in PDF or CSV format using the Export button for offline analysis or reporting.

Aruba:-
The Aruba section under Asset Status provides a centralized view of all Aruba being monitored in the network. It displays essential details such as the device name, model description (e.g., Aruba JL661A), IP address, MAC address, brand, and device model. Additionally, it shows the firmware version currently running on the device, its real-time operational status (Up/Down), and the device type, typically labeled as "Switch." This view is particularly useful for tracking the health and configuration of Aruba devices across the infrastructure. Users can also perform actions like searching for specific devices, filtering by status or type, and exporting the data in PDF or CSV format for reporting or documentation purposes. The tab ensures network administrators have quick access to the most relevant information needed for managing Aruba switches efficiently.

Nexus:-
The Nexus section under Asset Status provides an overview of Cisco Nexus devices currently being monitored in the network. This tab lists key device attributes such as the device name, software description (e.g., Cisco NX-OS), IP address, MAC address (if available), device brand, model, and version. It also shows the device's operational status (Up/Down) and classifies the device type, typically as a "Router." This view is particularly helpful for identifying core networking infrastructure and monitoring its status in real time. Administrators can use the search functionality to filter records and export the displayed data for reporting or documentation purposes. The Nexus tab ensures that critical backbone devices are visible and accounted for within the IT management system.

Meraki:-
The Meraki section under Asset Status displays a comprehensive list of Meraki devices, primarily access points and cameras, along with key details such as device name, model, IP address (private and public), MAC address, firmware version, and serial number. This section helps to monitor the health, connectivity, and distribution of Meraki devices across the network.

It offers powerful filtering options where users can narrow down results based on Organization, Network, or Device Type (e.g., Router, Switch, Access Point, Camera). Additionally, the view is fully customizable—users can select which columns they want to display in the table using the "Select Columns" option. Available columns include IP Address, Public IP, MAC, Model, Firmware, Device Type, Serial Number, and more.


When a user clicks the radio button beside a device in the Meraki section, it opens the Device Details view. This detailed panel provides comprehensive monitoring insights for the selected device, organized into multiple tabs:

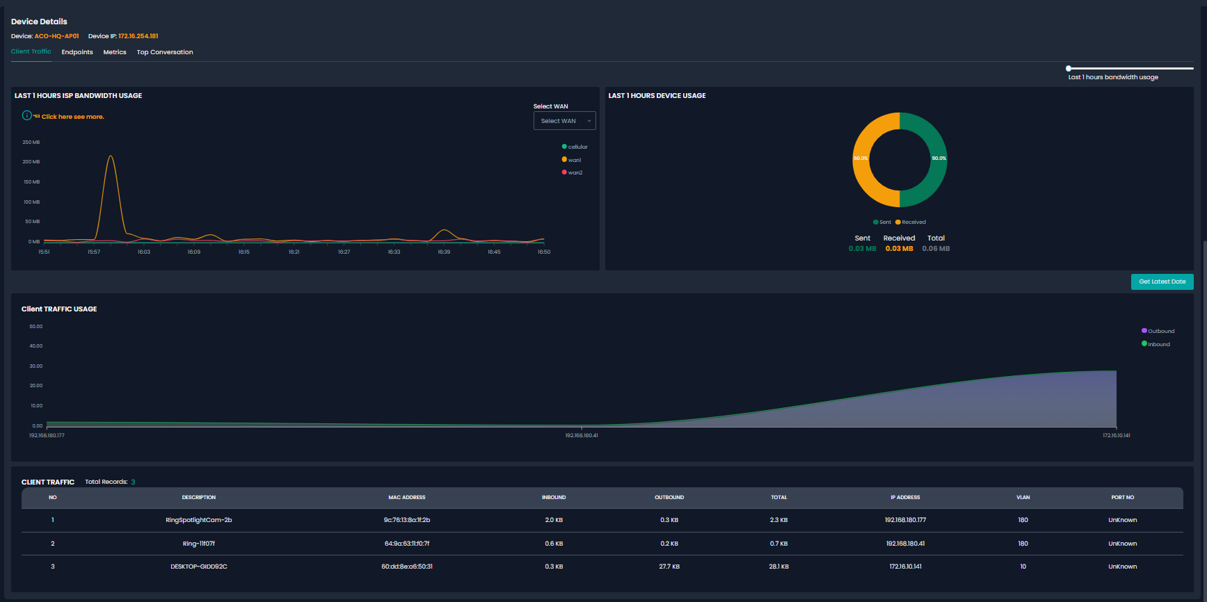
Client Traffic: Shows real-time bandwidth usage over the last hour, device usage breakdown (sent vs. received), and a list of clients connected to the device along with their MAC addresses, IPs, inbound/outbound data, and VLAN details.

Endpoints: Displays the devices or clients connected to the Meraki node.

The Metrics tab displays real-time network performance statistics for the selected Meraki device. It includes:
Observed Traffic (bits/s): A line graph showing bandwidth usage over time in megabits per second (Mbps).
Observed Traffic (pkts/s): A graph representing the number of packets transmitted per second (pps).
You can select the time range (e.g., last 3 hours) and click "Get Latest Date" to refresh the data. This view helps in analyzing traffic trends and identifying periods of high or unusual activity on the device.

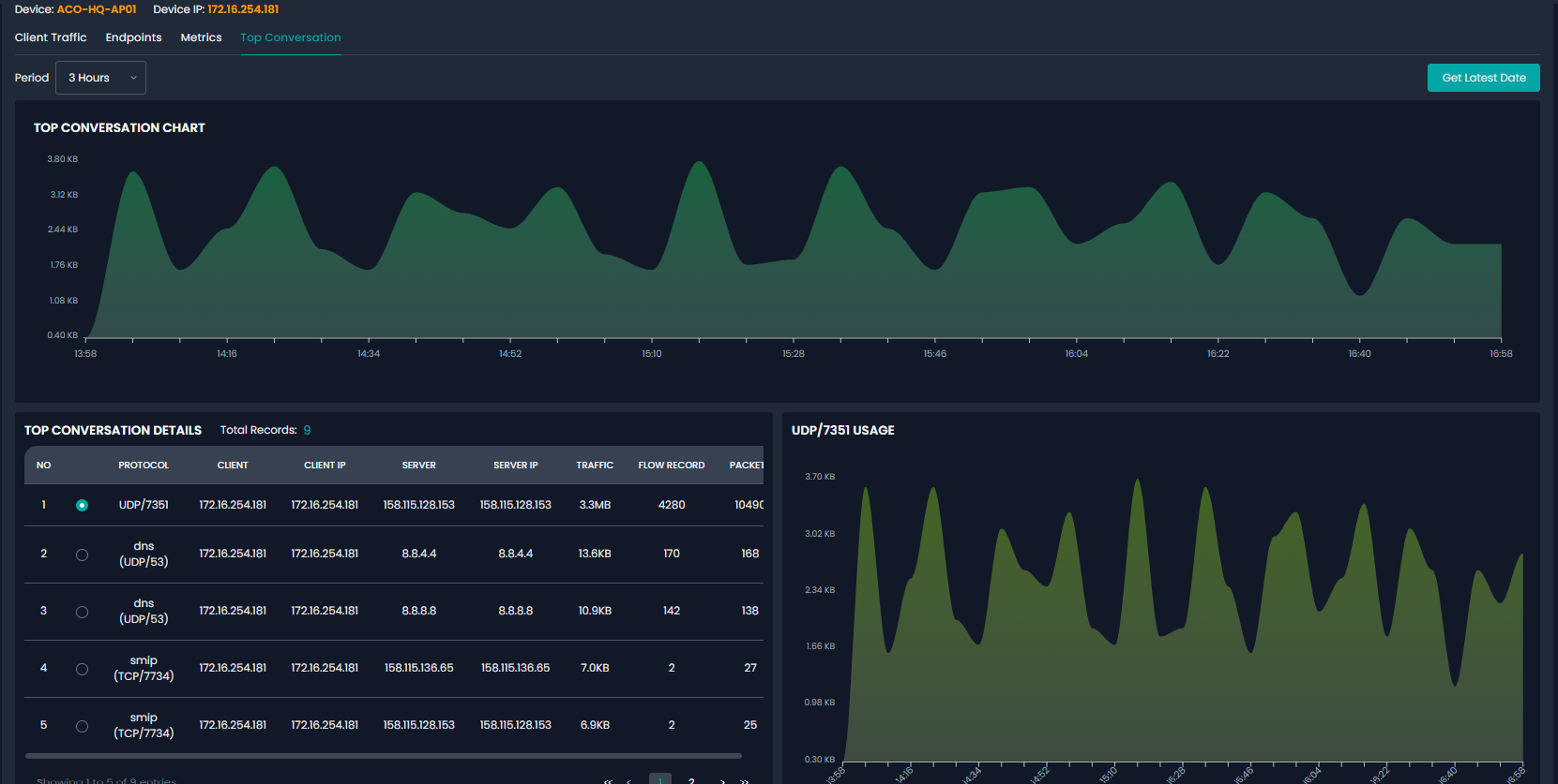
The Top Conversation tab provides insights into the highest traffic flows through the device:
Top Conversation Chart: A visual trend of traffic volume based on conversations between clients and servers.
Top Conversation Details Table: Displays protocol, client/server IPs, traffic volume, flow records, and packet counts.
Usage Graph by Protocol: Shows a detailed traffic chart for the selected protocol (e.g., UDP/7351).
This data helps identify the most active services and endpoints interacting with the device, which is valuable for traffic optimization and security analysis.

Was this article helpful?
That’s Great!
Thank you for your feedback
Sorry! We couldn't be helpful
Thank you for your feedback
Feedback sent
We appreciate your effort and will try to fix the article
