The Dashboard provides a centralized interface for IT infrastructure monitoring, security assessment, and performance tracking. It offers real-time insights into assets, network activity, security threats, and AI-based predictions, helping IT teams proactively manage and secure their environment.
Infrastructure Overview:
Assets displays the total number of assets along with their operational status.
Catalyst, Aruba, Nexus, Meraki, Access Points displays the number of network devices and their current traffic utilization. 
Assets:
Network Traffic: shows inbound and outbound traffic volume compared to allocated capacity.
Asset Analysis: Displays the distribution of asset states.
Security Threats Monitoring: A gauge meter displaying failed security checks with categorized warnings and average risk levels.
Trigger History: Logs warnings, critical alerts, and informational notifications related to asset and security events.
AI-Based Predictions : Monitors CPU, memory, remaining uptime, and available storage to predict system performance.
Critical Devices: Highlights critical devices based on memory, CPU, disk usage, and network activity.
Remote Management: Displays the status of user roles and access within the system.
License Management: A module tracking active software licenses within the infrastructure.
Backup & Restore: Monitors the system's backup activities to ensure data security.


Catalyst:
Overview: Displays the summarizing the distribution of Catalyst devices (Switches & Routers).
Count of Up/Down Devices: Shows the number of online and offline Catalyst devices.
Network Traffic: Tracks inbound and outbound data usage for Catalyst devices.
Device by Severity: Categorizes devices based on severity levels: Information, Average, and Warning.
Network Health: Assesses the overall health status of Catalyst devices in the infrastructure.
Severity Log: Displays a list of devices with logs indicating system issues or failures. Visualizing the proportion of affected devices by severity type.


Aruba:
Count of Up/Down Devices: Displays the number of Aruba devices currently online or offline.
Top 5 Devices: Highlights Aruba devices with the highest resource usage (e.g., memory, CPU).
Severity Log: Categorizing logged issues based on severity (Critical, Error, Information, Warning).
Traffic Usage (bits/s): Monitors Aruba network traffic over time with historical trends.
Network Traffic Overview: Shows inbound and outbound traffic utilization for Aruba devices.

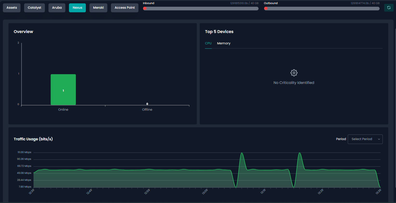
Nexus:
Overview: Displays the number of Nexus devices that are online or offline.
Top 5 Devices: Lists the highest resource-consuming Nexus devices based on CPU and memory usage.
Traffic Usage (bits/s): Monitors Nexus network traffic patterns over time.
Network Traffic Overview: Shows inbound and outbound data usage for Nexus devices.

Meraki:
Network Summary: Displays Meraki network details, including routers, switches, and total bandwidth usage.
Organization Overview: Shows the number of organizations, networks, routers, and switches in the Meraki system.
Network Overview: Illustrating the distribution of network devices (Routers, Switches, Cameras, Access Points).
Traffic Usage (bits/s): Graph tracking network traffic over time with selectable periods.
Inbound/Outbound Traffic: Displays current bandwidth usage compared to the allocated limit.

Transport Protocol: Displaying traffic distribution across UDP, TCP, and ICMP protocols.
Country Flows: A pie chart showing the origin and destination of network traffic by country.
Last 1 Hour Uplink Status: Displays WAN1 and WAN2 data usage and uplink activity.
WAN Interface Details: Table showing private/public IPs, allocated bandwidth, DNS settings, and status for each WAN connection.

Last 1 Hour WAN Bandwidth Usage: A graph tracking bandwidth consumption over time for different WANs.
Routers & Switches: A table listing router and switch names, models, and LAN IPs.
Service Flows: Shows different service protocols and their percentage of total network traffic.

Access Point:
Organization Overview: Displays the organization name associated with the access points.
Top Bandwidth Usage: Shows the devices consuming the most bandwidth.
Count of Up/Down Devices: Displays the number of access points and connected devices that are up or down.
Wired vs. Wireless Devices: Shows the count of wired and wireless devices connected to access points.
Bandwidth Usage History: A time-series graph tracking upstream, downstream, and total bandwidth usage.

Was this article helpful?
That’s Great!
Thank you for your feedback
Sorry! We couldn't be helpful
Thank you for your feedback
Feedback sent
We appreciate your effort and will try to fix the article