Network mapping is the process of visually representing the structure and connections of a network. It provides a hierarchical or graphical layout of devices, showing how routers, switches, firewalls, servers, cameras, and other endpoints are interconnected.
Network mapping helps in network monitoring, troubleshooting, security analysis, and performance optimization by offering a clear view of network architecture.
1. Navigate to Network Overview > Network Mapping.
The Network Mapping page is displayed.

In the network mapping interface, when a user clicks on a device (such as a switch, router, or firewall), a detailed port(Virtual and physical) information panel appears.

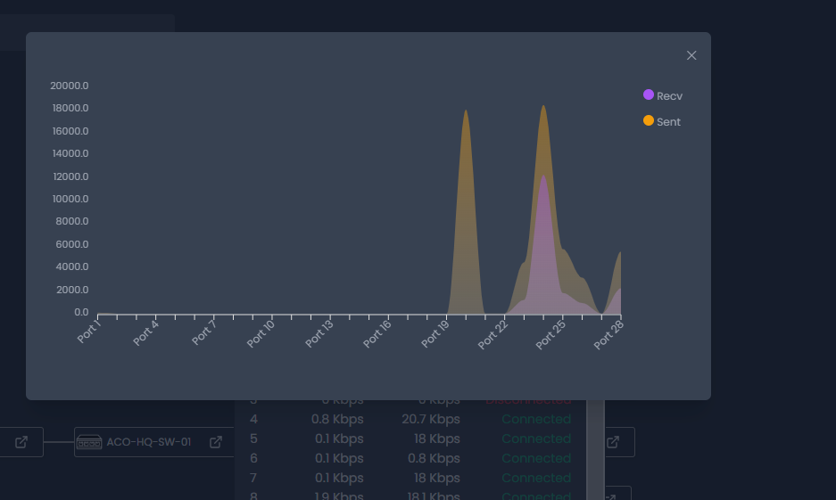
When a user clicks on a specific port number in the Virtual Port. Provides details on how traffic flows through the selected port in both Inbound and Outbound directions.

The system displays a traffic chart for monitoring the status and activity of physical network ports. This view provides detailed insights into inbound and outbound traffic flow on each port and whether it is currently active or disconnected.

And the Traffic chart for the ports is also displayed.

Was this article helpful?
That’s Great!
Thank you for your feedback
Sorry! We couldn't be helpful
Thank you for your feedback
Feedback sent
We appreciate your effort and will try to fix the article